Tu bitácora de Opciones Financieras con Asistente de IA
Analiza métricas clave de tus spreads, iron condors y diagonales. Optimiza estrategias con un asistente de IA experto en opciones. Importa operaciones de Tradier, tastytrade o Interactive Brokers y toma el control de tu rendimiento.

Herramientas Profesionales para Traders de Opciones
Desde el análisis de Greeks hasta el seguimiento de spreads multi-leg, cada funcionalidad está diseñada para que entiendas y mejores tu operativa con opciones.
Asistente de IA Experto en Opciones
Tu copiloto de trading 24/7. Un asistente de IA especializado en opciones financieras que analiza tus patrones, detecta errores recurrentes y te sugiere ajustes para mejorar tu rentabilidad.
- Detecta patrones ganadores y perdedores en tu historial
- Alertas de riesgo y sugerencias de ajuste de posiciones
- Disponible 24/7 para consultas sobre opciones
Análisis Avanzado de Opciones
Métricas accionables para traders de opciones: pricing en tiempo real, Greeks, IV Rank, valor extrínseco y rendimiento por estrategia.
- Lectura en tiempo real de precio, delta, theta, gamma y vega
- Análisis de IV Rank y valor extrínseco por posición
- Riesgo/recompensa, win rate y tendencias por estrategia
Gestión de Estrategias de Opciones
Organiza y analiza spreads, iron condors, diagonales y otras estrategias multi-leg con control total de riesgo y puntos clave.
- Riesgo máximo, breakevens y objetivo por estrategia
- Métricas por estrategia: P&L, IV Rank y valor extrínseco
- Comparación de rendimiento entre estrategias y subyacentes
Visualiza con Optionar
Optionar te permite visualizar la estrategia completa con todas sus posiciones, perfil de riesgo y escenarios de ajuste en un solo lugar.
- Visualización completa de estrategias multi-leg y sus posiciones
- Curva de P&L con riesgo máximo, breakevens y probabilidad
- Greeks, IV Rank y sensibilidad por cambios de precio/volatilidad
Registro Completo de Opciones
Registra cada posición y operación con datos críticos de opciones: strikes, vencimientos, primas, valor extrínseco, precios en tiempo real y Greeks.
- Vista completa por posición con pricing y Greeks en tiempo real
- Seguimiento de valor extrínseco y cambios de IV Rank
- Cálculo automático de P&L, riesgo máximo y breakevens
Importación Fácil
Importa operaciones directamente de tu broker con solo unos clics. Sin entrada manual.
- Importación de archivos CSV
- Emparejamiento automático de operaciones
- Detección de duplicados
Diario de Trading
Documenta tus pensamientos, emociones y observaciones del mercado para cada operación.
- Notas y etiquetas por operación
- Categorización personalizada
- Historial con búsqueda
Seguridad Primero
Tus datos de trading están protegidos con encriptación y prácticas de seguridad de nivel bancario.
- Encriptación de extremo a extremo
- Almacenamiento seguro de datos
- Nunca compartimos con terceros
Diseñado para Traders de Opciones Exigentes
Descubre cómo Bitacora.trade te ayuda a visualizar estrategias complejas, rastrear P&L por posición y tomar decisiones informadas.

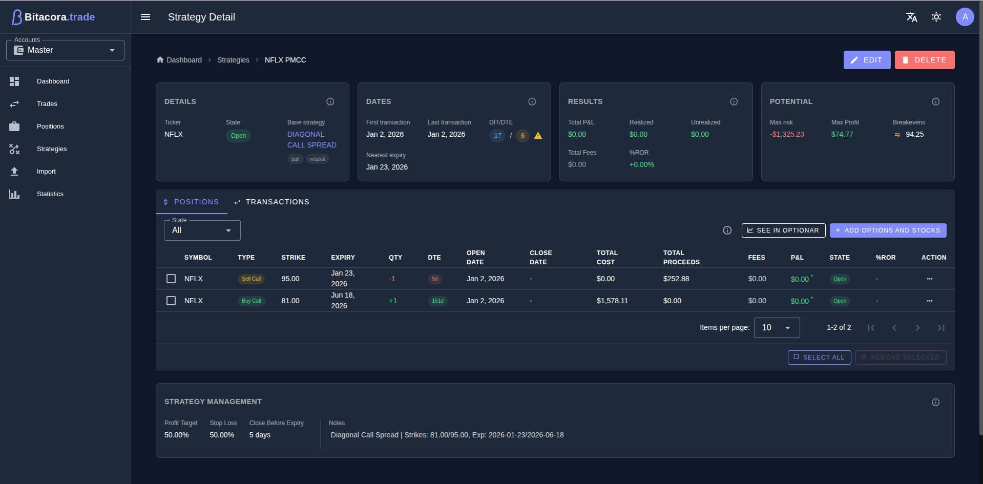
Profundiza en Cada Estrategia
Accede a detalles completos de cada estrategia incluyendo todas las posiciones, transacciones y reglas de gestión. Establece objetivos de ganancia, stop loss y rastrea tu P&L realizado vs no realizado con precisión.
- Ve todas las posiciones y transacciones
- Establece objetivos de ganancia y stop loss
- Rastrea riesgo máximo, ganancia máxima y punto de equilibrio

Visualiza con Optionar
Integración con Optionar para visualización y análisis avanzados. Ve gráficos de ganancia/pérdida, análisis de probabilidad y Greeks en un gráfico interactivo que te ayuda a entender tu perfil de riesgo.
- Visualización interactiva de P&L al vencimiento
- Ve puntos de equilibrio y probabilidad de ganancia
- Analiza Greeks e impacto de volatilidad

Organiza Operaciones por Estrategia
Agrupa posiciones relacionadas en estrategias como Diagonal Call Spreads, Iron Condors o configuraciones personalizadas. Monitorea métricas de rendimiento, ve días en operación y recibe alertas cuando las posiciones estén por vencer.
- Agrupa posiciones en estrategias multi-leg
- Rastrea P&L y métricas de riesgo por estrategia
- Alertas visuales para posiciones por vencer

Vista Completa de Posiciones
Obtén una vista integral de todas tus posiciones en un solo lugar. Rastrea opciones y acciones con métricas detalladas incluyendo P&L, comisiones y días hasta vencimiento. Filtra por símbolo, estado o tipo de operación para encontrar exactamente lo que necesitas.
- Seguimiento de P&L en tiempo real
- Rastrea opciones con strike, vencimiento y DTE
- Filtra y ordena por cualquier columna
Conecta tus Brokers Favoritos
Importa operaciones sin problemas desde las principales plataformas de corretaje. Más integraciones próximamente.
Sigma Trade / Tradier
Trading de acciones y opciones sin comisiones con herramientas avanzadas para traders activos e integración perfecta de importación CSV.
tastytrade
Plataforma avanzada de trading de opciones con soporte completo para estrategias complejas multi-leg, spreads y ajustes.
Interactive Brokers
Potencia de trading global que soporta múltiples divisas, mercados internacionales y diversas clases de activos.
Más Brokers Próximamente
Estamos trabajando activamente en agregar soporte para más brokers populares. ¡Mantente atento!
Precios Simples y Transparentes
Comienza con 30 días de prueba gratis. Sin tarjeta de crédito. Cancela cuando quieras.
Standard
Perfecto para traders individuales
- Advanced Options Analytics
- Options Strategy Management
- Visualizing strategies with Optionar
- 10 AI answers monthly
- 1 broker account
- Performance statistics
- Smart strategy detection
- Dividend management
- Account Information Calendar
- Email support
- and more
Premium
Para traders de opciones serios que quieren IA
- Everything in Standard
- 100 AI answers monthly
- Unlimited broker accounts
- Priority support
- Early access to new features
Todos los precios están en USD. Los precios pueden variar por región.
¿Tienes preguntas? Consulta nuestras FAQ →Invita Amigos, Gana Recompensas
Comparte Bitacora.trade con otros traders. Ambos ganan cuando se suscriben.
Tu Amigo Recibe
15% de Descuento
En su primer pago — cualquier plan, cualquier ciclo de facturación.
Tú Recibes
+30 Días Gratis
Agregados a tu suscripción cuando tu amigo realiza su primer pago.
Oferta por tiempo limitado • Sin límite de amigos invitados
Preguntas Frecuentes
Todo lo que necesitas saber sobre Bitacora.trade
Premium incluye un asistente de IA especializado en opciones, reconocimiento de patrones en tu historial de operaciones, insights inteligentes de rendimiento, alertas de riesgo y recomendaciones personalizadas de ajustes y estrategias. También incluye una cuota mensual mayor de uso de IA (100 preguntas de IA por mes).
¡Sí! Cada cuenta nueva obtiene 30 días de prueba gratis con acceso completo a todas las funcionalidades. No se requiere tarjeta de crédito para comenzar.
Bitacora.trade actualmente soporta importaciones CSV de Tradier, tastytrade e Interactive Brokers (IBKR) en producción. Evaluamos y priorizamos continuamente nuevas integraciones de brokers según la demanda de los usuarios.
Simplemente exporta tu historial de operaciones como archivo CSV desde tu broker y súbelo a Bitacora.trade. Nuestro parser inteligente detectará automáticamente el formato e importará tus operaciones.
Utilizamos encriptación de nivel bancario (AES-256) para todos los datos en reposo y en tránsito. Tus datos se almacenan en centros de datos seguros y compatibles con GDPR, y nunca se comparten con terceros.
¡Por supuesto! Puedes cancelar tu suscripción en cualquier momento. Continuarás teniendo acceso hasta el final de tu período de facturación.
Bitacora.trade es una aplicación web totalmente responsiva que funciona perfectamente en dispositivos móviles. Las apps nativas para móvil están planeadas para futuras versiones.
¿Aún tienes preguntas?
Nuestro equipo de soporte está aquí para ayudarte.
¿Listo para Dominar tus Operaciones con Opciones?
Únete a traders de opciones que ya están analizando sus spreads, iron condors y diagonales con inteligencia artificial.
30 días gratis • Sin tarjeta de crédito